Free Consultation
Real-Time Fleet Intelligence Reduced Delivery  Real-Time Fleet Intelligence Reduced Delivery

Real-Time Fleet Intelligence Reduced Delivery Delays by 22%

Project Overview

A nationwide logistics enterprise operating over 12,000 commercial vehicles sought to modernize its legacy fleet tracking infrastructure.
The organization required a scalable, high-availability platform capable of processing millions of GPS signals in real time while improving dispatch efficiency and delivery performance.

Performance at a Glance

99.995%

platform uptime achieved

92%

reduction in GPS latency

3.2M+

location updates processed per hour

Client Goals 

client goals

Client Goals 

  • Achieve sub-second real-time vehicle visibility nationwide.
  • Eliminate downtime during peak shipment hours.
  • Improve dispatch efficiency and route optimization.
  • Reduce fuel waste and operational overhead.
  • Enable predictive alerts for route deviations and delays.
  • Build a scalable infrastructure ready for future expansion.

Key Pain Points

Key Pain Points

High GPS latency (8–15 seconds per update)

Key Pain Points

System slowdowns during peak fleet activity

Key Pain Points

Frequent downtime due to single-region hosting

Key Pain Points

Limited real-time route deviation alerts

Key Pain Points

Manual dispatch decisions with minimal predictive support

How We Helped

1. Real-Time GPS Data Ingestion

  • Built a high-throughput streaming pipeline to ingest millions of GPS pings simultaneously.
  • Enabled horizontal auto-scaling and fault-tolerant processing to handle peak fleet activity.

Result: Achieved sub-second vehicle tracking with zero performance bottlenecks.

How We Helped

2. Event-Driven Processing Engine

  • Developed a distributed microservices architecture to process location data in real time.
  • Enabled instant detection of geofence breaches, ETA updates, and route deviations.

Result: Delivered real-time alerts and significantly faster operational response.

How We Helped

3. Multi-Region High-Availability Infrastructure

  • Deployed infrastructure across multiple cloud regions with automatic failover mechanisms.
  • Implemented disaster recovery and load balancing to eliminate single points of failure.

Result: Ensured 99.995% uptime with uninterrupted operations across all regions.

How We Helped

4. Intelligent Dispatch Dashboard

  • Designed a real-time dashboard with fleet heatmaps, smart filters, and vehicle status indicators.
  • Enabled route playback and live monitoring for improved visibility and control.

Result: Accelerated dispatch decisions and improved overall fleet coordination.

How We Helped

5. Predictive Route Optimization

  • Integrated analytics models to forecast delays and identify congestion risks.
  • Provided optimized route recommendations based on real-time and historical data.

Result: Reduced fuel consumption and improved on-time delivery performance.

How We Helped

Results That Matter

92% reduction in GPS latency across nationwide fleet operations.

99.995% uptime with zero disruption during seasonal surges.

22% improvement in on-time delivery performance.

37% faster dispatch decisions via real-time dashboards.

18% reduction in fuel costs through optimized routing.

Scalable architecture supporting 20,000+ concurrent vehicles.

How We Gave Them A Competitive Edge

How We Gave Them A Competitive Edge

  • Real-Time Operational Control: Instant nationwide vehicle visibility with sub-second tracking.
  • Predictive Logistics: Proactive route adjustments reduce delays before they occur.
  • High Availability Infrastructure: Always-on system reliability ensures uninterrupted operations.
  • Fuel Efficiency Optimization: Data-driven route intelligence lowers operational costs.
  • Future-Ready Scalability: Platform built to scale with fleet growth and new service lines.
we gave

Solution Walkthrough

Fleet Analytics & Reporting

Historical route performance, fuel usage trends, SLA tracking dashboards.

walk
walk

Smart Fuel Performance Analytics

Monitor consumption trends, vehicle efficiency, and fleet-wide fuel cost performance.

walk
walk

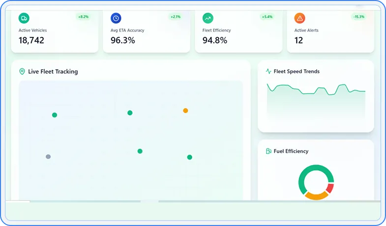
Fleet Operations Dashboard

Live vehicle heatmap, smart filters, alert panel, and route playback.

walk

Real-Time Vehicle Tracking Map

Dynamic location updates, geofence visualization, ETA tracking.

walk

Intelligent Dispatch Center

Centralized job orchestration with smart driver allocation, priority control, and real-time delivery visibility.

solutions

Driver Performance Intelligence

Comprehensive driver analytics with safety scoring, ratings, and performance tracking.

solutions
solutions

// We are here to help you

Trusting in Our Expertise

  • 30 Hours Risk Free Trial.
  • Direct Communication With Developer.
  • On-time Project Delivery Assurity.
  • Assign Dedicated PM.
  • Get Daily Update & Weekly Live Demo.
  • Dedicated team 100% focused on your product.
  • Sign NDA for Security & Confidentiality.

Collaborate with Techvoot Solutions

Upload: .jpg, .png, .pdf, .csv, .xlsx, .doc, .docx file as document.